Bundling ist eine beliebte Methode, um Zahlungsbereitschaften von Kundinnen und Kunden abzuschöpfen und gleichzeitig Vertriebskomplexität zu reduzieren. Hierbei werden aus bestehenden Produkten neue gebildet, deren Kombination aus Sicht der Kaufenden einen Mehrwert bietet. In einem großen Produktportfolio kann das Definieren und Bewerten von Bündeln sehr aufwändig sein.

Es bietet sich an, diesen Prozess durch den Einsatz von Datenanalyse und Künstlicher Intelligenz zu vereinfachen. Im Folgenden beschreiben wir ein von Roll & Pastuch entwickeltes Vorgehen, welches maschinelle Lernverfahren mit einer interaktiven BI-Anwendung kombiniert, um in einem Workshop mit Produktexperten effizient gute Bundles definieren zu können.
Produkt- und Preisbündel
Die Zusammenstellung mehrerer Produkte zu einem komplexen Produkt heißt Bündelung (engl. Bundling). Bündelung ist ein weit verbreitetes Verfahren, um Suchkosten für die Kundinnen und Kunden zu verringern und gleichzeitig unterschiedliche Zahlungsbereitschaften bei Produkten auszugleichen. Beispiele für Produktbündel finden sich überall: Das Big-Mac-Menü bei McDonalds ist genauso ein Bündel wie das Sportpaket im Konfigurator eines Automobilherstellers.
Viele Bündelungen werden mit Preisvorteilen für die Kaufenden kombiniert. Diese Preisbündel sind aus Sicht des Anbieters oft sinnvoller als andere Formen der Rabattierung. Die Kundinnen und Kunden erhalten den Bündelrabatt nur im Gegenzug zu einem entsprechend höheren Umsatz – Preisbündel folgen daher dem Prinzip „Leistung gegen Gegenleistung“.
In den letzten Jahren haben viele Anbieter verstärkt entdeckt, dass Bündel die Vertriebskomplexität erheblich verringern können. Diese Lösungs-Bündel müssen nicht notwendigerweise stark rabattiert werden – auch die Verringerung der Suchkosten für die Kundinnen und Kunden erzielt positive Kaufeffekte.
In großen Produktportfolios, wie etwa bei den möglichen Optionen von komplexen Maschinen, entsteht eine kombinatorische Explosion von Möglichkeiten für Bündel. Eine Maschine mit 100 Optionen ergibt bei einer Zusammenlegung von lediglich drei Produkten bereits mehr als 970.000 mögliche Produktbündel. Es ist daher notwendig, aus dieser Vielfalt aus Möglichkeiten erfolgversprechende Kombinationen automatisch bestimmen zu lassen.
1. Lösungsansatz: Assoziationsregeln
Die Basis vieler Bündel sind Produktkombinationen, die von Kundinnen und Kunden bereits oft zusammen gekauft werden. Durch Assoziationsanalyse werden aus Warenkorbdaten automatisch starke Regeln generiert. Diese Regeln haben die Form A -> B (Wenn der Kunde A kauft, dann kauft er auch B). In komplexen Regeln können A und B auch Kombinationen aus Produkten sein.
Die generierten Regeln können jeweils durch Kennzahlen bewertet werden. Typische Kennzahlen sind:
- Support: Die relative Häufigkeit, in der die Regel anwendbar ist (das heißt, wie oft A und B tatsächlich gefunden werden)
- Konfidenz: Die relative Häufigkeit, in der die Regel richtig ist (das heißt, wie oft wird B tatsächlich gekauft, wenn A gekauft wurde)
- Lift: Wie viel höher ist die Konfidenz der Regel, als man normalerweise erwarten würde (das heißt, wie stark sind A und B korreliert)
Durch Angabe eines minimalen Supports und einer minimalen Konfidenz lässt sich sehr gut die Zahl der Regeln steuern, die man betrachten möchte. Statt Millionen möglicher Kombinationen lassen sich so Vorschläge für Produktkombinationen auf wenige hundert besonders interessante Kandidatenregeln reduzieren.
Die Assoziationsanalyse produziert viele brauchbare Regeln, diese sind aber meist durchsetzt von Regeln, bei denen man Kombinationen von eher unabhängigen, aber weit verbreiteten Optionen beobachtet.
2. Lösungsansatz: Latent semantisches Clustering
Eine sehr interessante Alternative zu Assoziationsregeln bietet daher das Clustern von Optionen mit Hilfe von latenten semantischen Beziehungen der Optionen untereinander. Der von Netflix verwendete Algorithmus zur Generierung von Filmempfehlungen beruht zum Beispiel auf einem Verfahren, das aus den bekannten Empfehlungen der User die Filme ableitet, die ähnliche Nutzer ebenfalls positiv (oder negativ) bewerten würden [1]. Es entstehen Cluster aus Filmen, die Menschen mit ähnlichen Sehgewohnheiten ansprechen.
Im Gegensatz zu den expliziten Bewertungen von Filmen ist die Auswahl einer Option für eine Maschine eine implizite Bewertung durch die Kaufenden – das Verfahren bleibt aber fast das gleiche. Aus einer gegebenen Matrix von Kaufentscheidungen wird zunächst eine niedrig-dimensionale Repräsentation für alle Optionen berechnet. Diese vereinfachte Repräsentation enthält noch viele der ursprünglichen Informationen, muss aber Informationen generalisieren. Dies führt dazu, dass Optionen, die in ähnlichen Konfigurationen verwendet werden, zueinander messbar „näher“ in der mathematischen Repräsentation liegen. Optionen, die gut zusammenpassen, bilden daher thematische Cluster. Durch Analyse dieser Cluster lassen sich in vielen Fällen gute Vorschläge für lösungsorientierte Bündelungen ableiten.
Unser Ansatz: Ein interaktives Assistenzsystem für das Design von Produktbündeln
Die oben vorgestellten Methoden zur Generierung von Produktbündeln sind Methoden aus der Künstlichen Intelligenz. Sie können genutzt werden, um menschliche Experten bei der Definition von Produktbündeln zu unterstützen.
In einem Projekt mit einem führenden Maschinenbauer war die Aufgabe, geeignete Produktbündel zu definieren, um die hohe Zahl an Optionen (in diesem Fall über 200) für bestehende Maschinen zu reduzieren. Die gesuchten Ausstattungspakete umfassen jeweils drei bis sechs Optionen – dies entspricht rechnerisch Milliarden von Möglichkeiten.
Der Weg zur Lösung
Um mit den Kundinnen und Kunden gemeinsam geeignete Bündel definieren zu können, wurden die Vielzahl der Möglichkeiten zunächst auf wenige hundert beste Regeln heruntergerechnet. Die Bündel sollten möglichst viele Kundinnen und Kunden ansprechen – daher war ein relativ hoher Support der Regeln wichtig. Um die Bewertung durch die Experten zu erleichtern, verwendeten wir nur einfache Regeln der Form AàB bei denen A und B jeweils genau eine Option waren.
Neben den Assoziationsregeln wurden die Optionen durch ein latent semantisches Clustering in eine zweidimensionale Darstellung projiziert. Diese verliert zwar viele Informationen, erlaubt aber eine interaktive visuelle Erforschung der Optionen. Abbildung 1 zeigt eine solche Visualisierung und einige beispielhafte Bündel, die durch diese Projektion offensichtlich werden.
Abbildung 1: Beispielhaftes „semantisches“ Clustern von Optionen – nahe zusammenliegende Punkte bilden Bündel. Die Farben der Punkte deuten bereits erkannten Regeln an – rote Optionen sind besonders stark mit anderen Optionen korreliert. Der „stärkste“ Cluster ist ein Bündel speziell für die Bearbeitung großer Werkstücke.
Umsetzung
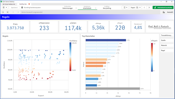
Umgesetzt wurde das Design der Bundlings in Qlik Sense, einem interaktiven Self-Service-BI-System (Abbildung 2). Qlik erlaubt es uns, Bündel experimentell durch Anklicken der Materialen zusammenzustellen. Durch speziell entwickelte KPIs wird dabei angezeigt, welche Qualität das gewählte Bündel erreicht – z.B. in wie vielen Fällen die Kombination in der Vergangenheit bereits so verkauft wurde und wie hoch die dadurch erreichte Überdeckung ist.
Neben dem bereits genannten Clustering von Materialen visualisiert die Qlik-Anwendung auch tausende von Verkaufsbelegen – die Experten konnten im Workshop so schnell beurteilen, welche Verkaufspakete in der Vergangenheit bei welchen Maschinen erfolgreich waren. So waren manche Optionen praktisch schon Standardausstattungen geworden – und damit ideal als Ausgangsbasis für Vertriebsbundles.

Abbildung 2: Screenshot der Qlik-Anwendung für die Definition von Produktbündeln (anonymisiert).
Fazit
Die Anwendung mehrerer Verfahren aus der künstlichen Intelligenz im hier vorgestellten Anwendungsfall machte die Definition von Produktbündeln in einem Workshop-Setting sehr effizient. Die menschlichen Experten aus dem Produktmanagement konnten durch die Visualisierung schnell Zusammenhänge erkennen, und diese ausnutzen, um effektive Bündel zu identifizieren. Wir glauben, dass es im Bereich Preis- und Produktmanagement noch sehr viele derart vielversprechende Anwendungen für Methoden aus der Künstlichen Intelligenz gibt.
Literaturhinweise
- [1] CARLOS A. GOMEZ-URIBE and NEIL HUNT: The Netflix Recommender System: Algorithms, Business Value, and Innovation



